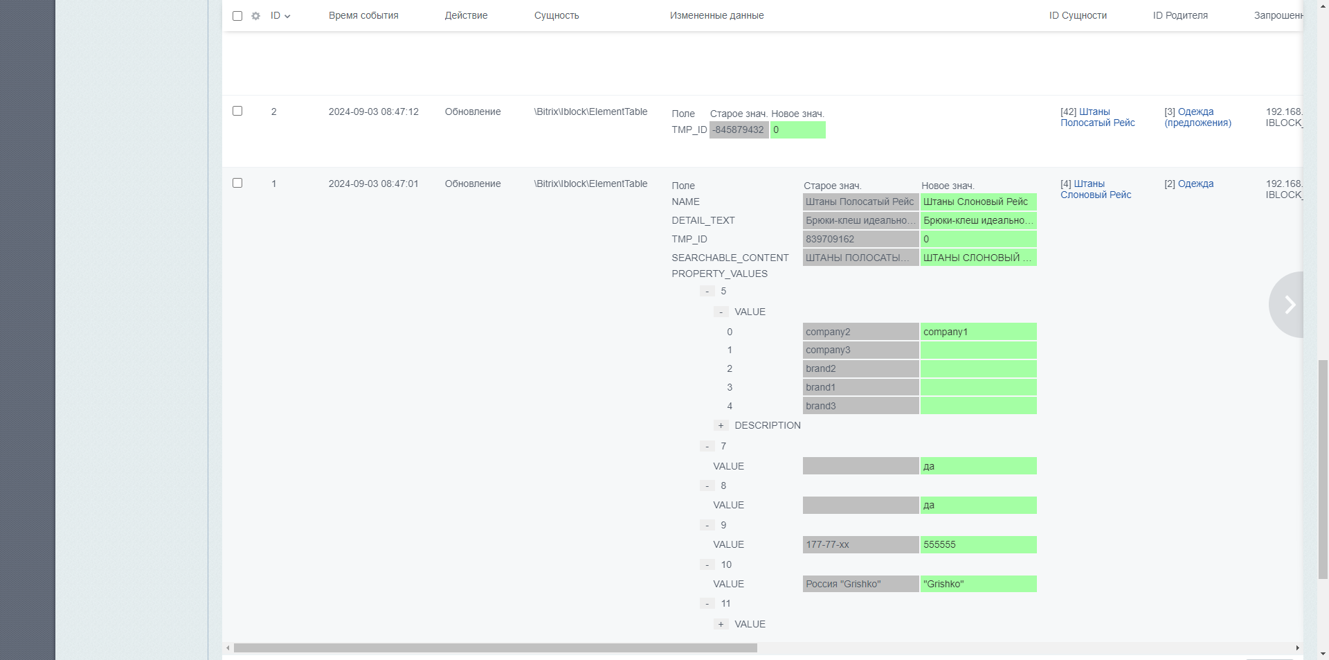
Модуль позволяет записывать в журнал добавление/изменение/удаление данных ORM сущностей унаследованных от \Bitrix\Main\ORM\Data\DataManager
Логирует данные при изменении: какие были до и после, время изменения, под каким пользователем произошло событие, сайт, запрошенный URL, ID сессии и стек трассировки.
Из стека вызова можно перейти сразу к файлу, где произошло событие с прокруткой к строке.
Журнал можно потом отфильтровать какой модуль или компонент участвовал в стэке вызова функции.
С помощью модуля можно произвести диагностику кто и откуда производит изменения любых данных через ORM.
Для инфоблоков реализовано логирование изменений через события инфоблоков, поддерживаются все события для элементов и разделов,
В журнал записываются изменения полей и свойств элементов, а для разделов поля и “пользовательские поля”.